首页
分享
首页
电气图纸
内容
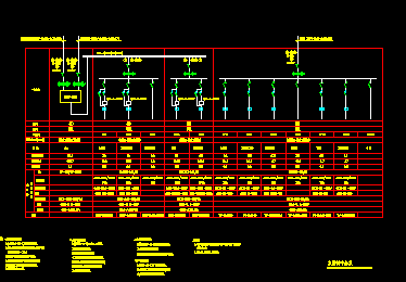
某宾馆配电系统图
资料大小
:245 KB
运行环境
:NT/2000/XP/2003/Vista
资料语言
:简体中文
资料评级
:
授权形式
:资料共享
更新时间
:2016-05-12 16:01
发布作者
:刘开心00
插件情况
:
无插件,请放心使用
文件类型
:
RAR
解压密码
:gc5.com
安全检测
:
瑞星
江民
卡巴斯基
金山
介绍: 某宾馆配电系统图,包括空调控制中心系统图,低压配电系统图,变配电室电缆沟平面布置图等,供大家参考!
查看全文
点击进入下载
(需要
0
积分)
相关文章
某宾馆配电系统图
20121217
某宾馆配电系统图
20160512
某宾馆高级客房配电系统图
20130310
宾馆配电系统设计图
20170609
某宾馆客房照明插座平面配电系统图
20140302
回到顶部
请复制以下网址分享
某宾馆配电系统图
https://m.gc5.com/dqgc/dqtz/10865449.html